Ekipi juaj i menaxhimit kërkon një mënyrë të thjeshtë vizual për të ditur se treguesit kryesorë të performancës për flotën janë zhvilluar. Flota është pranë ngarkesës së punës të kufirit të saj ? Për sa mund të kryhet ngarkesa? Si është aktiviteti aktual në krahasim me muajt e fundit?
Paneli/dashboard jo vetëm që jep informacion të rëndësishëm në një format të lehtë për ta kuptuar, gjithashtu tregon në kohë reale dhe të dhënat historike të marra përmes metodave të sofistikuara nga të dhënat.
Ky mjet i fuqishëm është i mundshëm për konfigurime për të përshtatur me nevojat tuaja, duke ju lejuar për të ndryshuar zgjedhjen e TKP, të krijuar në grupe të reja të treguesve dhe riorganizimin e tyre lehtë përmes drag & drop lëvizjeve.
Ky mjet i fuqishëm është i mundshëm për konfigurime për të përshtatur me nevojat tuaja, duke ju lejuar për të ndryshuar zgjedhjen e TKP, të krijuar në grupe të reja të treguesve dhe riorganizimin e tyre lehtë përmes drag & drop lëvizjeve.
By default llogaria juaj mundë të jetë konfiguruar për të treguar disa nga KPIs në dispozicion për flotën tuaj. Ju mund të ndryshoni përzgjedhjen e TKP dhe grupeve përkatëse sipas preferencave tuaja.
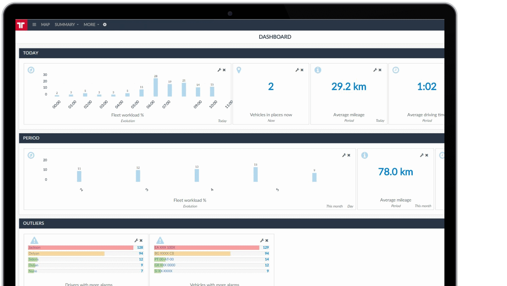
Paneli është i përbërë nga panele vertikale të quajtura grupe. Brenda çdo grupi, ju mund të shfaqni KPIs ose Treguesit.
Ju mund të shtoni disa tregues të ndryshëm në secilin grup. Treguesit janë të organizuara në 5 lloje të ndryshme: Tani, periudhë, Harta, veçantitë dhe Evoluimi.
Ka disa tregues brenda çdo lloji, të tilla si Flota engarkesave të punës, automjetet në tranzit, largësia mesatare, koha mesatare e makinës, shoferët me më shumë alarme, alarme mesatare për automjet dhe shumë të tjerë.
Karakteristikat kryesore
● Thjeshtë dhe lehtë - Informacione të rëndësishme për ecurinë e flotës tuaj në një performancë dhe format të lehtë për ta kuptuar.
● Fleksibël dhe i përshtatshëm - Menaxhoni cilat KPI-së të shfaqen sipas nevojave të kompanisë tuaj dhe të organizoni paraqitjen sipas preferencave tuaja.
● Default konfigurimi - Për një fillim të lehtë.
● Pasqyrë globale e performancës së flotës - Monitoroni punën e flotës tuaj në një shikim.
Paneli është i përbërë nga panele vertikale të quajtura grupe. Brenda çdo grupi, ju mund të shfaqni KPIs ose Treguesit.
Ju mund të shtoni disa tregues të ndryshëm në secilin grup. Treguesit janë të organizuara në 5 lloje të ndryshme: Tani, periudhë, Harta, veçantitë dhe Evoluimi.
Ka disa tregues brenda çdo lloji, të tilla si Flota engarkesave të punës, automjetet në tranzit, largësia mesatare, koha mesatare e makinës, shoferët me më shumë alarme, alarme mesatare për automjet dhe shumë të tjerë.
Karakteristikat kryesore
● Thjeshtë dhe lehtë - Informacione të rëndësishme për ecurinë e flotës tuaj në një performancë dhe format të lehtë për ta kuptuar.
● Fleksibël dhe i përshtatshëm - Menaxhoni cilat KPI-së të shfaqen sipas nevojave të kompanisë tuaj dhe të organizoni paraqitjen sipas preferencave tuaja.
● Default konfigurimi - Për një fillim të lehtë.
● Pasqyrë globale e performancës së flotës - Monitoroni punën e flotës tuaj në një shikim.
Benefitet
Të dhënat e zbulimit të menjëhershme në biznes
Shih treguesit kryesorë në një faqe të vetme.
Planifikim më të mirë të biznesit
E dini saktësisht se çfarë mund të kërkoni nga puna juaj, pas identifikimit të përmirësimeve të mundshme.
Mbështetje efektive për vendimmarrje
Veproni në bazë të informacioneve të padiskutueshme.